Features
Essential tools for your farms growth
Unlock your farms potential with Harvest Mate powerful suite of tools designed to drive your farms success
Integrated Dashboard
Discover your entire farm in one powerful view. The integrated map dashboard gives you full visibility over every field, allowing you to switch between views, filter displayed areas, and focus on what matters most. Effortlessly explore your land, monitor field health, and detect potential issues early using advanced multispectral imagery.


Quick Insights
Access key insights instantly. By selecting a field on the map, you can view detailed statistics, recent activities, and advanced analytics at a glance. Quick Insights turns complex data into a clear overview, helping you make smarter, faster decisions right from your dashboard.


Job Planning & Tracking
Plan, track, and analyze every job from start to finish. Record expenses, harvest yields, and labor costs directly in the system. All job data is then compiled into powerful analytics, helping you identify trends, optimize resource use, and improve your farm’s efficiency season after season.






Invoice Management
Manage your farm’s finances with confidence. Invoice Management lets you easily track both purchase and customer invoices, keeping all your transactions organized. Whether you’re buying supplies or selling produce, every invoice automatically updates your inventory, giving you a clear, real-time picture of your farm’s financial flow.
Inventory Management
Keep your supplies and harvest perfectly organized. The Inventory feature lets you track current stock levels in real time, record items used during field jobs, and automatically add harvested crops as new stock. Everything stays connected, so you always know exactly what’s available and where it came from.
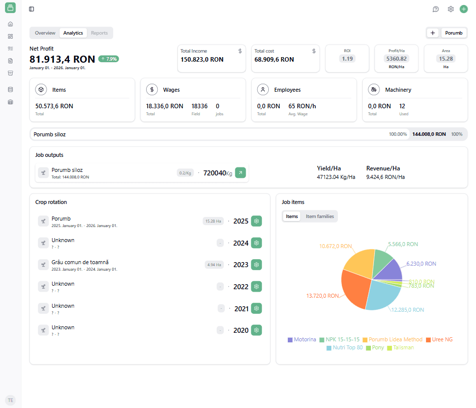
Farm Level Analytics
With farm-level analytics, you can track every expense and earning in one clear view — from wages and item costs to machinery and operational expenses. Instantly understand where your money goes and how efficiently it’s used. Discover your most profitable crops, identify high-cost inputs, and compare performance across fiscal years.
Coming soon!


Field Level Analytics
Go beyond averages and see exactly how each field performs. With field-level analytics, you can track the full breakdown of costs and incomes for every plot — from seeds and fertilizers to harvested yield and sales. Instantly know which fields bring the best returns and which need attention. Review past crop rotations, analyze trends across seasons, and plan smarter for the next year.
Coming soon!


Custom resources
Every farm is unique and so are the tools, crops, and materials that keep it growing. With custom resources, you can create and manage your own database of everything that matters: fertilizers, pesticides, crops, seed varieties, machinery, and trusted suppliers — all tailored to your daily workflow.


Ready to Supercharge
Your Farm’s Potential?
Empower your farm with Harvest Mate’s powerful, intuitive tools. Smarter planning, better insights, and seamless tracking—just a click away.
Get Started